Мониторинг всякого в GreenData (KPIs, metrics, and any business performance)
Для камунды (Camunda) есть такое решение, например: https://github.com/StephenOTT/Camunda-Monitoring
Monitor anything you can query in a Camunda BPM engine. Monitor KPIs, metrics, and any business performance
А в GreenData есть подобное?
Войдите или Зарегистрируйтесь чтобы комментировать.
Комментарии
Добрый день! В этой статье описаны настройки приложения для передачи метрик, начиная с этого параграфа и ниже: https://docs.greendata.ru/platform/ru/monitoring.html#_1_3_configuring_application_to_transmit_metrics
Если у вас появятся дополнительные вопросы, пишите.
Да, это видел, спасибо, этим пользуемся
Версия: LTS.466.13, сборка 726508 (fcff4bd) от 16.09.2025 17:01:00
Вот так выглядит секция management в application.yaml:
Вот, что возвращает
curl
:Что-то ещё нужно сделать?
Добрый вечер! Спасибо за информацию, уточним и вернемся с ответом.
Добрый день!

Забыли добавить:
Ссылка на статью: https://docs.greendata.ru/platform/ru/monitoring.html#_1_3_configuring_application_to_transmit_metrics
Здравствуйте,
Spring Boot Actuator работает вот так:
В двух словах: не нужно описывать все исключения как описано в этой статье, достаточно двух include'ов
Странно, что GreenData работает немного иначе
PS Ещё смущает "добавьте его в pro.greendata.core.web.util.SaasUtils.ignoringFilterUris", это похоже на внесение изменений в исходный код GreenData; непонятно зачем это примечание в пользовательской инструкции
Ага, так работает
Спасибо 🌹
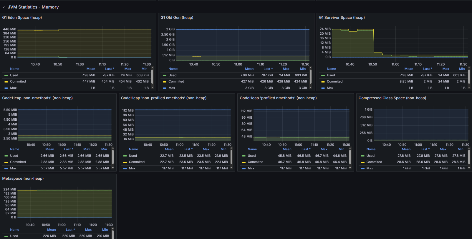
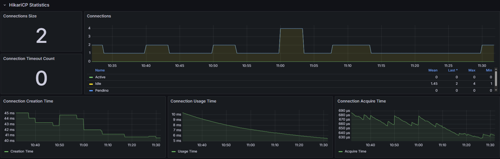
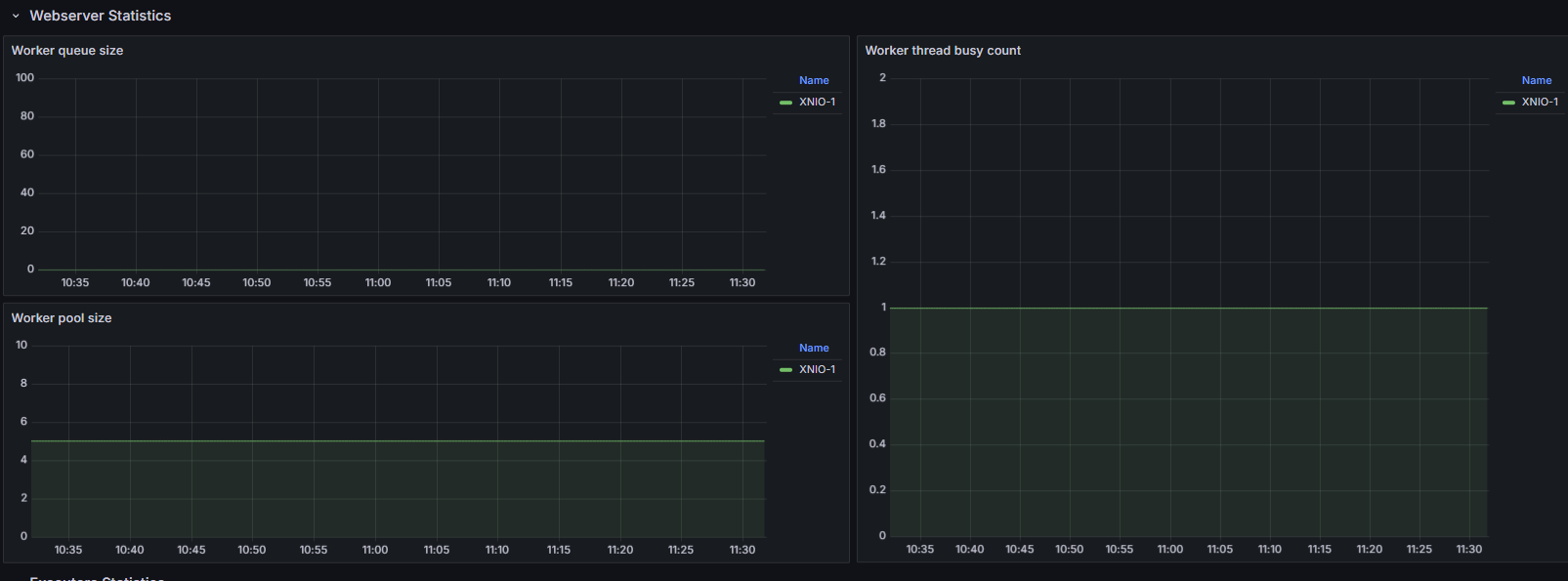
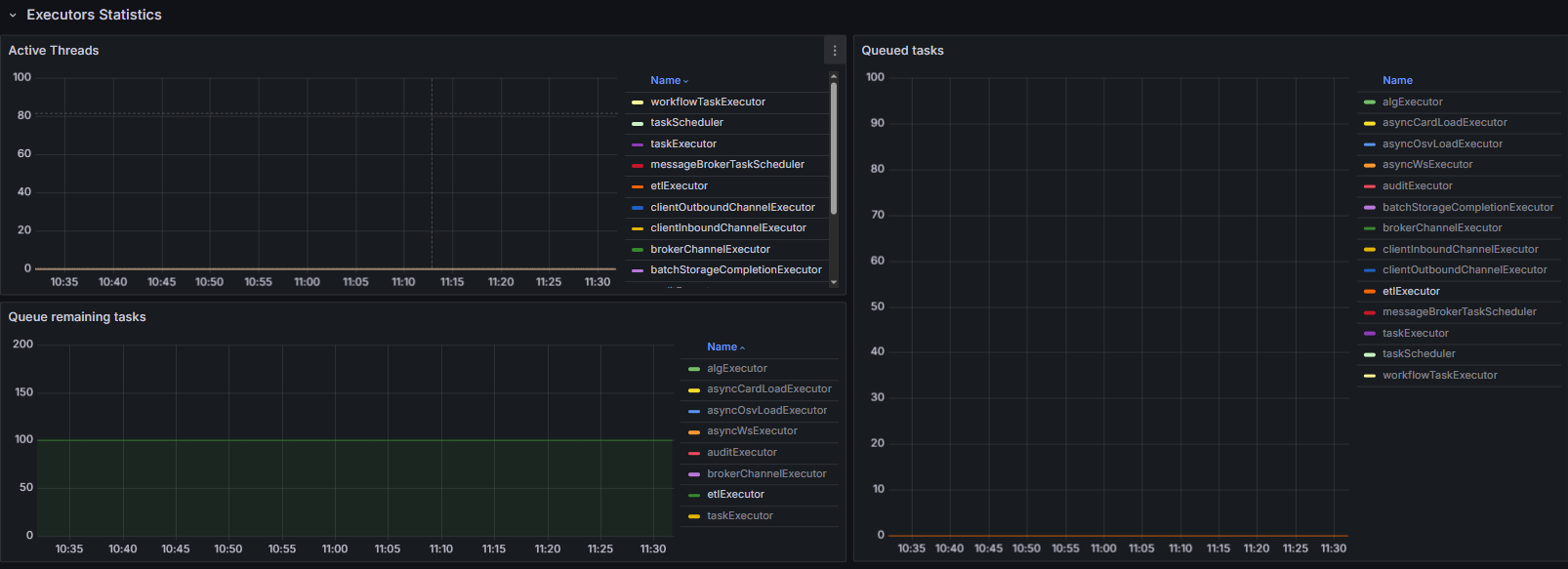
Шаблон может быть неактуальным? Вижу например пустое в HikariCP Statistics / Conections:

При попытке внести изменения в эту панель, получаю ошибку: "An unexpected error happened -- Error: "byValue" not found in: byName,byRegexp,byType,byFrameRefID,byNames"
Метрики приложением возвращаются?
Какая версия графаны?
9.2.5
Да,
curl http://lowcode.test-ecoculture.svc.cluster.local/prometheus | grep hikaricp
: